勤奋鸟旗下 软件定制开发 安全交付平台!一次合作,终身售后!全程项目经理一对一跟进测试!公司以自研团队结合搭档圈,为用户提供安全快速稳定的软件源码开发服务!

  • 项目展示

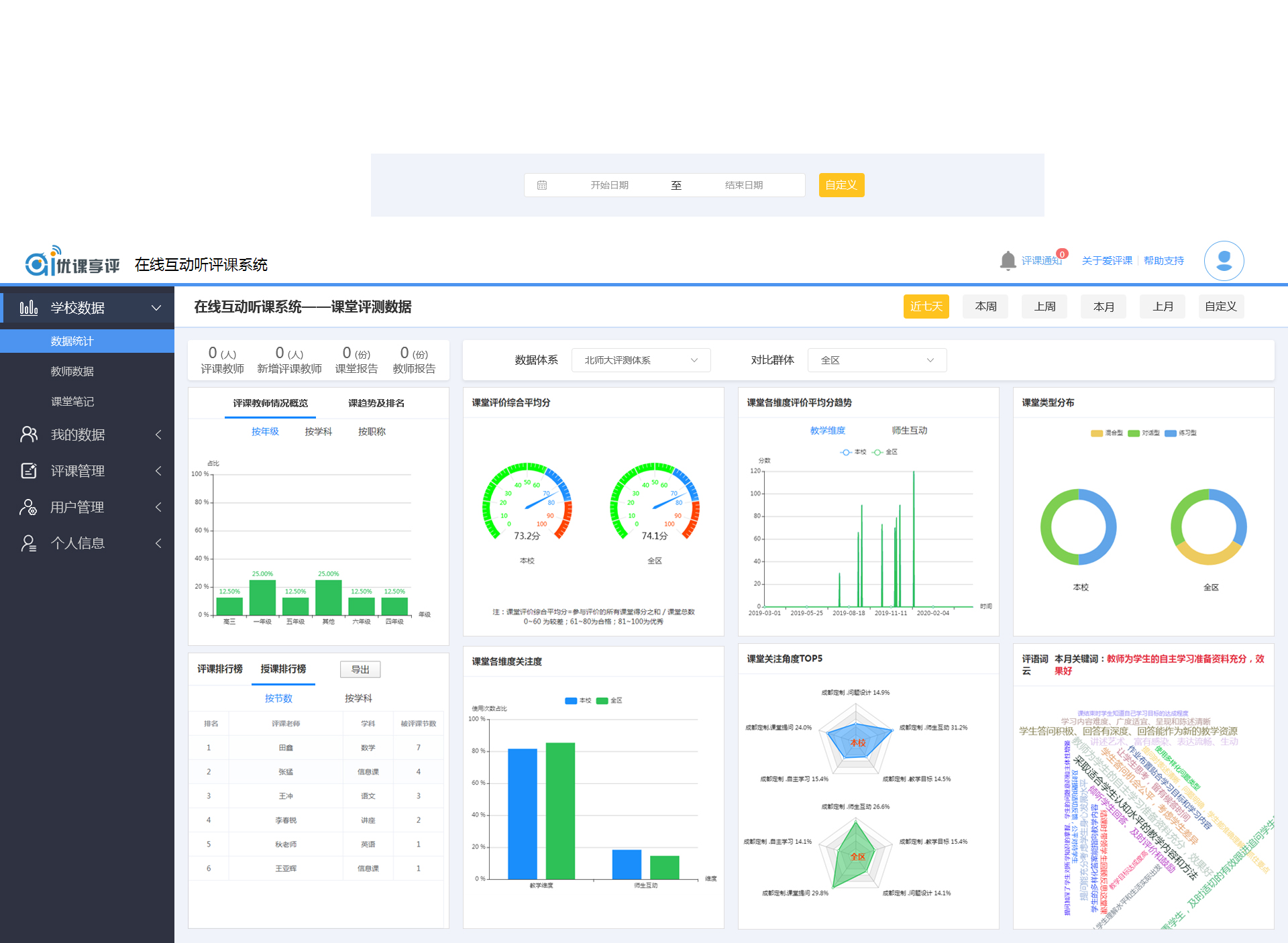
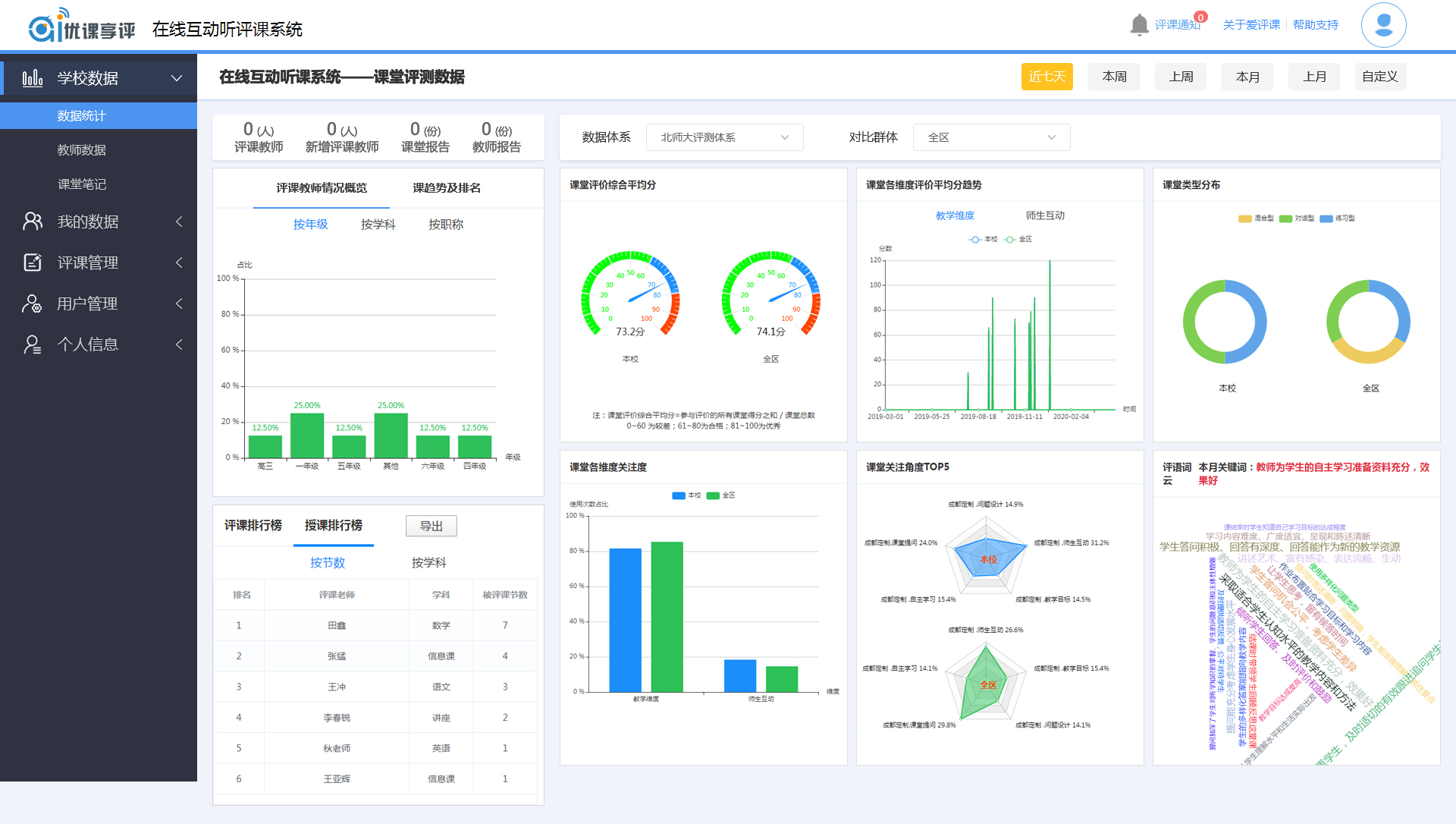
在线互动听评课系统

数据统计

课程直播,在线听课、直播,数据统计

郭淼
我要定制软件
此项目案例由作者发布,承诺无侵权
17330196230 13230981129

提示

您的诉求已经提交请等待工作人员联系,快速通过请联系管理员!

微信扫一扫快速联系